你的浏览器版本过低,可能导致网站不能正常访问!
为了你能正常使用网站功能,请使用这些浏览器。

好用软件推荐-TouchGFX Designer

[复制链接]
CM_STM32 发布时间:2025-12-16 22:03

TouchGFX Designer 是为STM32生态中的GUI图形库开发的一款可视化的GUI设计软件,风格简练,新人小白也很好上手;

image.png

主页提供了创建TouchGFX的快速路径,可以选择自己手上有的GUI开发板卡,快速生成项目工程模板;image.png

也可以选择现有的模板、或者空的UI工程模板;image.png

也有较为完整的GUI工程示例;

image.png

工作区的设计十分简洁,从左到右分别是资源管理区、GUI的元素树、预设控件和预览区、控件属性、交互事件的设计;

image.png

提供的控件和动画效果基本能够覆盖基本的GUI设计需要,包含了图片、文本、按钮、进度条、菜单等等;也可以根据自己的需要设计个性化控件;

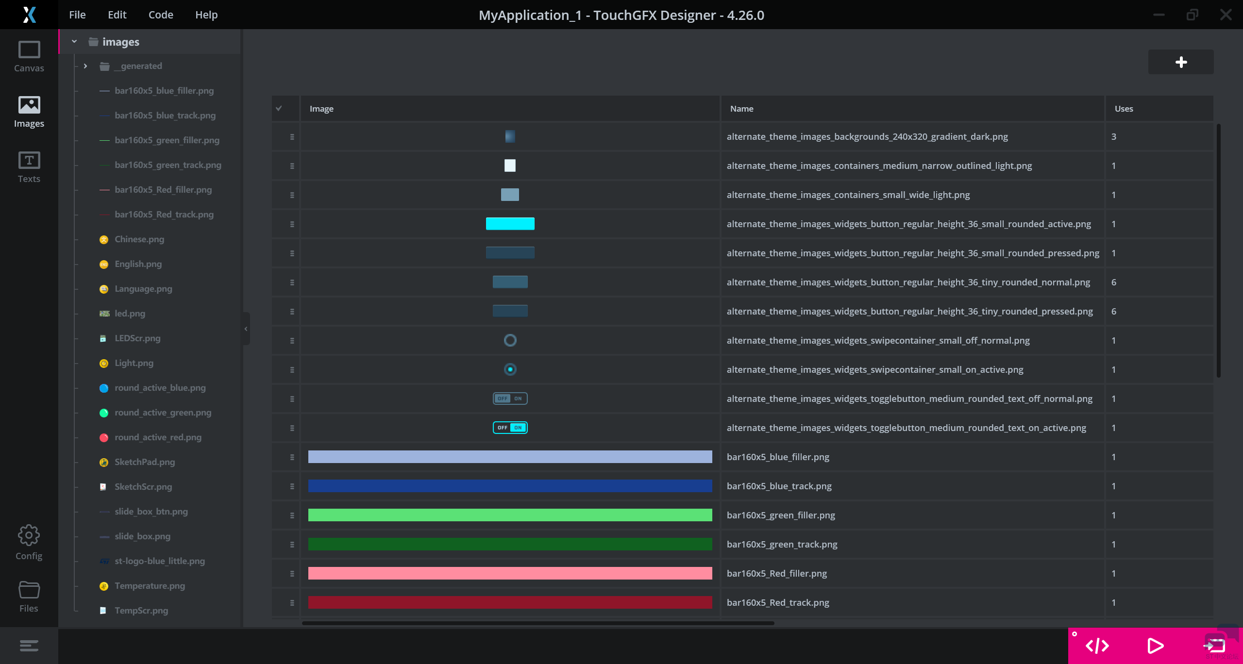
图片支持在一个管理器中统一管理,可以一键导入,也可以清楚看到使用的次数等信息,方便优化空间使用;

image.png

GUI的所有文本内容也支持统一管理,并且可以定义一个文本控件的多种语言样式,方便实现一键切换语言;

image.png

支持自定义文本样式,包括字体、文本大小等等属性,以及通配符的文本内容,减少内存占用;

image.png

交互设计针对不同控件的事件,提供了多种不同的交互效果;如果没有符合需要的,也可以通过调用C++代码来实现自己的功能;

image.png

设置页面可以调整RGB格式、文本配置等精细化设置,可以帮助开发者调整GUI的效果;

image.png

工程支持EWARM、MDK-ARM、STM32CubeIDE编辑,熟悉TouchGFX和MVP架构后可以和Designer联动,通过Model->Presenter->View中编写代码,可以实现更多特色的功能。

image.png

99ecc318-7448-4b96-ae61-89d35c716461.png
image.png
收藏 评论0 发布时间:2025-12-16 22:03

举报

0个回答

所属标签

相似分享

官网相关资源

关于
我们是谁
投资者关系
意法半导体可持续发展举措
创新与技术
意法半导体官网
联系我们
联系ST分支机构
寻找销售人员和分销渠道
社区
媒体中心
活动与培训
隐私策略
隐私策略
Cookies管理
行使您的权利
官方最新发布
STM32N6 AI生态系统
STM32MCU,MPU高性能GUI
ST ACEPACK电源模块
意法半导体生物传感器
STM32Cube扩展软件包
关注我们
st-img 微信公众号
st-img 手机版